AMB Enterprise
Mac OSX
Windows
Descrizione
Descrizione
Audio Management Batch processor
Per un file o migliaia
AMB è un'applicazione modulare per Windows e OSX che consente alle strutture di post produzione di accelerare significativamente i flussi di lavoro per una serie di compiti diversi, inclusi upmixing e gestione del loudness.
AMB offre un potere e un controllo senza precedenti utilizzando l'elaborazione di algoritmi threadati e più thread di elaborazione che possono essere indirizzati per la gestione parallela di file e code.
Modulo core di loudness
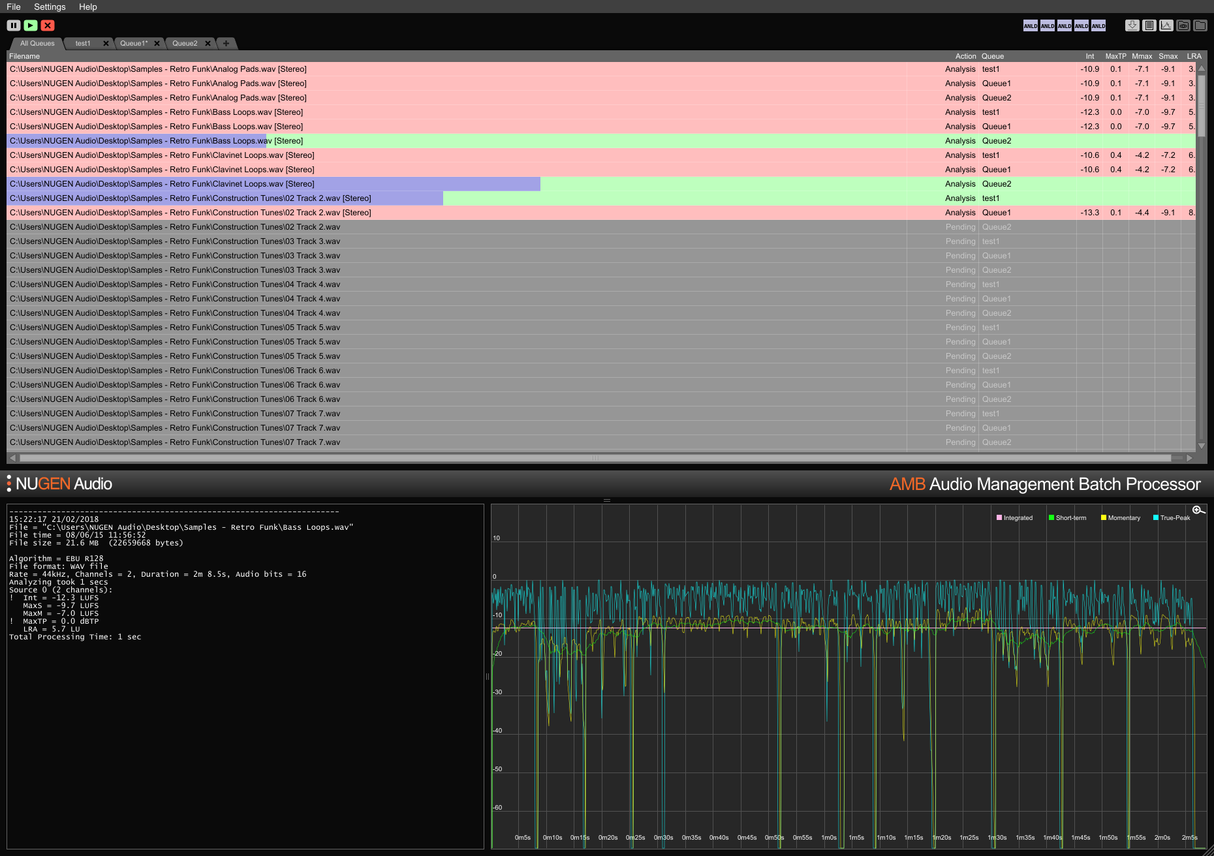
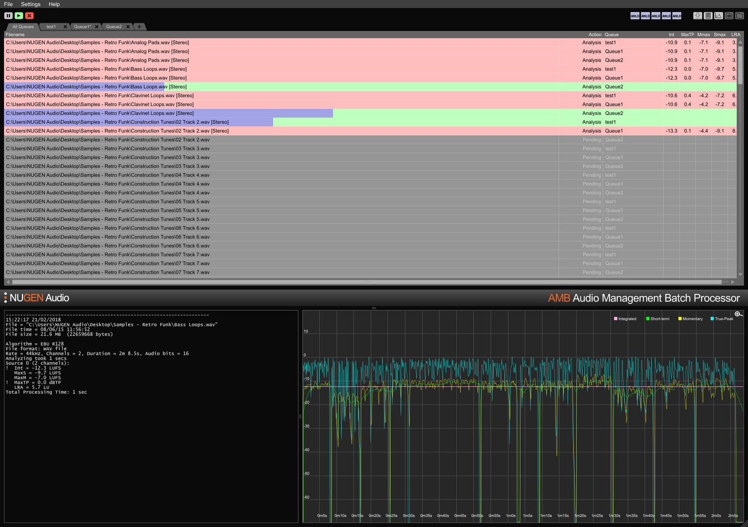
Profilazione e correzione del loudness basate su file rapida secondo gli standard ITU-R BS. 1770 (CALM) e EBU R128. Cartelle monitorate, indicatori di avviso, insieme a file di log post-mortem dettagliati e grafici sono tutti gestiti da un'interfaccia flessibile e intuitiva. Soddisfa facilmente requisiti di consegna multipli/complessi attraverso condizioni di auto-correzione dettagliate, elaborando tipicamente file fino a 100 volte in tempo reale.
Modulo core di upmix
Le tecnologie core del rinomato plug-in Halo Upmix di NUGEN Audio sono impiegate per l'elaborazione batch, fornendo upmixing automatico e di alta qualità a 5.1 e 7.1 da sorgenti stereo e multicanale, con compatibilità esatta per il downmix se necessario.
Estensione DynApt
La tecnologia premiata di NUGEN Audio per l'adattamento dinamico conforme al loudness, DynApt consente la riduzione della dinamica nell'audio evitando l'introduzione di problemi di chiarezza del dialogo comuni nei contenuti riproposti. Questa estensione consente il targeting LRA e la riproposizione di contenuti dinamici, identifica e rispetta le transizioni preservando la chiarezza del dialogo e semplifica l'adattamento di film per la TV, TV per il web e radio per podcast.
Estensioni ProRes e MXF
Con il modulo ProRes, l'audio PCM è gestito nativamente all'interno di qualsiasi contenitore ProRes o .mov, lasciando intatti video e metadati.
Con il modulo MXF, AMB gestisce nativamente l'audio PCM all'interno di più formati MXF (audio PCM nei modelli operativi OP-1a e OP-Atom) lasciando intatti altri dati, risparmiando tempo ed evitando potenziali errori di conversione dei file.
Estensione Dolby E
Decodifica e codifica nativa dei file Dolby E. Il modulo Dolby E consente ad AMB di decodificare file Dolby E in audio PCM e/o codificare audio PCM in Dolby E, con pieno supporto per i metadati Dolby.
Estensione Enterprise
Automazione completa, scripting e reporting in AMB e integrazione MAM semplice. L'estensione Enterprise massimizza l'efficienza per flussi di lavoro di rete più grandi.
Le funzionalità includono notifiche via email per il completamento della coda e il fallimento dell'analisi, esecuzione di script di post-elaborazione e supporto della riga di comando cross-platform (OSX/Windows).
Espansioni coda/thread
La configurazione base di AMB accede a due cartelle/ code monitorate come standard. Ogni espansione della coda fornisce una cartella monitorata e/o una coda di elaborazione aggiuntiva, fino a un totale di 16.
Come standard, la configurazione base di AMB include anche due thread di elaborazione indipendenti che ottimizzano i flussi di lavoro consentendo l'esecuzione di due processi simultanei in parallelo. Per una potenza e un'efficienza ancora maggiori, è possibile aggiungere un'espansione del thread AMB; ogni istanza attiverà un thread di elaborazione extra fino a un totale di 16.
Per gruppi di lavoro
Risparmia tempo e aumenta l'accuratezza del controllo e della correzione della conformità. Con AMB che monitora automaticamente le cartelle di output, gli errori possono essere rilevati e corretti, o possono essere forniti indicatori di avviso per garantire che gli standard di qualità e i criteri di conformità siano sempre rispettati.
Più code e cartelle consentono la re-versioning automatizzata delle risorse originali per diverse regioni e standard di rete. Utilizzando l'estensione DynApt opzionale, si automatizza la riproposizione da film a TV a risorse pronte per il web, preservando la chiarezza del dialogo e abilitando un targeting LRA specifico se necessario.
Log testuali condensati ed estesi, e log grafici sono disponibili, consentendo un'analisi post-mortem dettagliata e registri di prova di conformità.
Con la possibilità di espandere la capacità fino a 16 cartelle e code monitorate e 16 thread di elaborazione, AMB è una soluzione a prova di futuro per qualsiasi ambiente di post produzione impegnato.
Per ingest e broadcast
Automatizza la valutazione delle risorse di terze parti in arrivo con facilità. La segnalazione e/o correzione degli errori opzionale garantisce che gli standard di accettazione siano rispettati senza errori.
Completamente espandibile con fino a 16 thread di elaborazione e 16 cartelle in grado di mantenere criteri di conformità individuali, AMB può essere scalato per gestire ambienti ad alta capacità.
Con la possibilità di inviare automaticamente lo stesso file a più code, AMB è perfetto per la riproposizione per più regioni e ambienti di riproduzione, inclusi film, TV e flussi internet da un'unica risorsa originale.
Le opzioni di estensione Dolby E, MXF e ProRes consentono la gestione nativa dell'audio all'interno del contenitore. Il pieno supporto dei metadati, inclusi i sovrascritti, garantisce una transizione fluida dei file attraverso sistemi MAM più grandi.
Features
- Typically over 100x real-time
- Multiple file formats supported
- Scalable modular architecture
- Loudness and upmix options
- Automated log generation
System Requirements
macOS
Windows


